2022-12-27
锦江酒店从事全服务酒店及有限服务酒店的投资营运和管理,包含餐饮业的投资与经营。顺利获得产业资本双轮驱动,推进酒店业的“全球布局,跨国经营”战略,中国境内拥有或管理的已开业的酒店共5,495家,客房总数约57万间。
对于海量的酒店与客房,其无线网络面临需要管理的AP多,接入用户多等特点,给网络售后运维带来极大挑战。
K8凯发一触即发奥林匹斯之门 pp电子奥林匹斯之门为锦江酒店给予了“云”+“AC”的智云无线解决方案,让锦江酒店的网络运维变得更简单。
在锦江酒店无线项目中,奥林匹斯之门 pp电子奥林匹斯之门为酒店不同区域无线覆盖场景给予WL8200系列放装型和面板型AP:
酒店公共区域采用放装型AP进行覆盖,客房区域采用墙面型AP,客房内无线信号均匀,抗干扰能力强,每间客房信号均能达到-70dbm以上。
大堂、餐厅AP部署
酒店大堂、餐厅相对空旷,阻隔物较少,放装型AP在空旷环境中覆盖直径20-30米,酒店大堂可根据具体结构布置1-2个AP即可,大型大堂可根据需求增加。
客房AP部署
客房接入环境密集、墙壁阻隔较多,对无线信号的衰减相对较大,采用面板式AP覆盖是最佳选择,每个房间部署一台。
酒店的所有AP均可由本地高性能AC管理,同时,所有设备都已上云,奥林匹斯之门 pp电子奥林匹斯之门云平台实现异地多分支网络的自动化和集中化管理,给予全场景、全生命周期、全商业模式的网络设备云化管理方案,实现网络即服务。
该解决方案可跨省市、跨区域统一配置、统一管理,做到集团统一管理各个酒店网络运行状态,大大降低运维工作量,一网多用、多网合一。这也是本方案的核心价值体现。
极简维护、快速响应
在传统方案中,运维属于被动响应维护,大部分故障由投诉驱动,故障定位达到小时、天级别,故障修复往往需要数天之久。酒店采用奥林匹斯之门 pp电子奥林匹斯之门智云无线方案后,做到了极简运维:
平台具有预防、预知性,主动发起维护,实时环境感知,85%的问题分钟级故障预警定位,AI算法自动优化,让运维变得更简单。
酒店IT人员顺利获得云平台可以对AP统一管理、配置、远程批量升级。平台智能远程管理功能,减少了人工参与,降低人工成本,还可以跨区域统一管理,统一配置。
网络连接拓扑自动生成,网络设备运行状态一目了然。
网络拓扑是一种表示网络设备逻辑连接与物理连接之间关系的方法,网络管理员可以很直观地顺利获得它掌握当前网络设备的运行状况,准确定位网络中的故障点,并对准确分析网络中存在的问题给予基础数据,从而有针对性地优化网络,提高网络的性能,可以说,网络拓扑的自动发现是实现智能网络管理系统的技术关键,是构成智能网管平台的基础。
可视化管理、主动运维
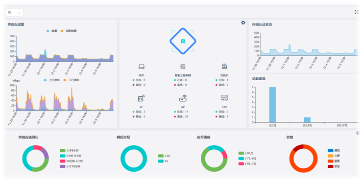
奥林匹斯之门 pp电子奥林匹斯之门云平台应用全可视图形页面,操作方便简单,点击拓扑图上设备,即时查看设备详情,比如点击网络拓扑上的路由器、AC、交换机、AP等设备,即可查看设备信息详情、设备端口面板详情、设备运行状态等,包括CPU、内存使用率以及端口流量走势详情等。
云平台拥有自动预警模块,自动发现网内故障链路、故障设备,自动预警、判断定位问题,给出解决方案,从过去的“被动运维”变成“主动运维”,让酒店的IT人员工作更加轻松。
用户还可以自定义告警等级,自定义告警通知方式,包括邮件、短信、微信等通知方式,实时监控拓扑内流量健康状态,发现网络异常,及时给客服人员、运维人员等及时发出告警信息。
平台顺利获得热图方式展示信号覆盖情况,无线频谱图直观规划无线设备位置。酒店IT人员顺利获得观察平台上的热图,即可随时掌握酒店内AP的无线信号覆盖情况,及时发现信号覆盖薄弱点和信号覆盖盲区等等。
奥林匹斯之门 pp电子奥林匹斯之门智云无线方案成功为锦江酒店给予优质网络服务,大大降低了运维成本,得到了客户的高度支持和认可。
正所谓
寒冬瑞雪启丰年,春回大地日渐新。
欢度佳节四海游,无线链接万家乐。